用户名:
密码:
验证码:
首      页 核电新闻 政策法规 聚焦核电 核电站一览 国产化 核电技术 招标信息 专家点评 人物风采 核电视频 技术论文 供应信息 核 安 全 后端处理 工程图片 走进核电 供应商名录 核科普 会议会展 合作交流 政经要闻 网上展台 核电图书 企业招聘 求购信息
您的位置:中国核电信息网  >  核科普  > 国际核能发电历史沿革

国际核能发电历史沿革

来源:网络网摘 发布日期:2010-04-29

      1、第一代核能发电机组

      第一代核能发电是利用原子核裂变能发电的初级阶段,从为军事服务走向和平利用,时间大体上在上世纪50年代到60年代中期,以开发早期的原型堆核电厂为主。

      例如,美国西屋电气公司开发的民用压水堆核电厂,希平港(shippingport)核电厂在美国建成;以及通用电气公司(GE)开发的民用沸水堆核电厂,第一个建在美国加利福尼亚湾洪保德湾,以及随后1960年7月建成德累斯顿(Dresden-I)。前苏联1954年在莫斯科附近奥布宁斯克建成第一座压力管式石墨水冷核电厂,英国1956年建成第一座产钚、发电两用的石墨气冷核电厂——卡德霍尔核电厂。

      这一时期的工作,为下一步商用核电厂的发展奠定了基础。第二代核电厂基本上仿照了这一代核电厂的模式,只是技术上更加成熟,容量逐步扩大,并逐步引进先进技术。

      2、第二代核能发电机组

      (1)概况

      第二代核能发电是商用核电厂大发展的时期,从上世纪60年代中期到90年代末,即使目前在兴建的核电厂,还大多属于第二代的核能发电机组。前后形成两次核电厂建设高潮,一次是在美国轻水堆核电厂的经济性得到验证之后,另一次是在1973年世界第一次石油危机后,使得各国将核电作为解决能源问题的有力措施。

      第二代核电厂的建设形成了几个主要的核电厂类型,他们是压水堆核电厂,沸水堆核电厂,重水堆(CANDU)核电厂,气冷堆核电厂,以及压力管式石墨水冷堆核电厂。建成441座核电厂,最大的单机组功率做到150万千瓦,总的运行业绩达到上万个堆年。期间仅出现过两次较大的事故,即三里岛核电厂事故和切尔诺贝利核电厂事故。

      气冷堆核电厂由于其建造费用和发电成本竞争不过轻水堆核电厂,上世纪70年代末已停止兴建。石墨水冷堆核电厂由于其安全性能存在较大缺陷,切尔诺贝利核电厂事故以后,不再兴建。

      从上世纪80年代开始,世界核电进入一个缓慢的发展时期,除亚洲国家外,核电建设的规模都比较小。造成这种局面的原因主要有:①1979年世界发生了第二次石油危机,各国经济发展的速度迅速减缓;同时大规模的节能措施和产业结构调整,使得电力需求的增长率大幅度降低,1980年仅增长1.7%,1982年为负增长-2.3%,1983年以前美国共取消了108台核电机组及几十台火电机组的合同。②两次核电厂事故对世界核电的发展产生重大影响,公众接受问题成为核电发展的主要关注点,一些欧洲国家如瑞士、意大利、奥地利、瑞典、德国等相继暂停发展核电;同时严格的审批程序,以及为预防事故所采取的提高安全的措施,使核电厂的建设工期拖长,投资增加,导致核电的经济竞争力下降,特别是投资风险的不确定性,阻碍了核电的进一步发展。

      (2)中国第二代压水堆改进型机组特点

      我国核电技术的引进是从引进法国机组开始的。法国百万千瓦级核电技术的原型是美国西屋公司标准312堆型,通过改进批量化建设发展成为标准化的CPY技术。为了提高法国核电的出口竞争力,法玛通公司在CPY的基础上形成了安全性和经济性较好的M310堆型。大亚湾核电站引进的就是这种新型的M310堆型,同时我国开展了百万千瓦级大型商用核电技术的消化、吸收和创新工作。

      岭澳一期核电站以大亚湾核电站为参考电站,维持热功率和其它主要运行参数不变,结合经验反馈和核安全技术发展要求,通过37项技术改进,进一步提高了电站安全水平和技术经济性能,总体性能达到了国际同类型在役核电站的先进水平。

      在建的岭澳二期核电站在大亚湾和岭澳一期核电站的技术基础上,根据运行经验反馈和参考法国同类机组批量改造计划,进行了多项技术改进,其中重大改进有15项。岭澳二期工程按“自主设计、部件采购”模式实施。

      CRP-1000方案是最近由中广核集团推出的,它以岭澳一期和岭澳二期为参考基础,为进一步满足新版安全法规的要求,相应采纳了一些新技术。在后续项目中,CRP-1000方案仍将结合经验反馈,陆续采用新技术,使其安全性和经济性进一步提高。应该说,CRP-1000是目前国内安全可靠性、成熟性、经济性等各方面有一定竞争力的核电技术方案。是我国可以在“十一五”和“十二五”期间进行建设的百万千瓦级“二代加”改进核电技术方案。辽宁红沿河核电站项目将采用CPR-1000技术方案。

      CRP-1000拟采用的主要新技术有:

      ①为了满足新安全法规、导则的要求,进一步应用的新技术。

      ②在岭澳二期基础上进一步完善数字化仪控技术。

      ③事故处理规程由事故定向转为状态定向。

      ④采用半速汽轮发电机组。原大亚湾与岭澳一期均采用全速汽轮机组,现采用半速汽轮发电机组可具有以下优点:

      提高机组效率,继而提升电价竞争力;

      半速机组的供货商选择范围较大,可以形成多家厂商竞争的局面。

      ⑤首炉堆芯即采用18个月换料方案。原来大亚湾与岭澳一期的堆芯换料为12个月,换料时间改为18个月后,可减少换料大修次数,降低大修成本,并可提高电站可利用率,增加发电量。

      ⑥反应堆压力容器设计寿命为60年。原来法国(包括美国)的反应堆压力容器设计寿命均为40年,提高到60年后对核电站总的经济效益有很大提高。

      ⑦堆坑注水技术:有利于防止或延迟RPV熔穿;防止堆芯熔融物与混凝土反应,防止安全壳底板熔穿等。

      ⑧主回路应用LBB设计理念。

      ⑨工程建设采用可视化进度控制。

      ⑩采用三维辅助设计。

      3、第三代核能发电机组

      (1)背景

      从九十年代开始人们逐渐加大了对化学燃料发电引起的环境污染,特别是对温室效应引起的全球变暖的关注,使得核能发电重新提上仪事日程。同时,各核工业发达国家从80年代末到90年代初陆续开始积极为核电的复苏而努力,着手制订以更安全、更经济为目标的设计标准规范,理顺核电厂的安全审批程序。其中,美国率先制订了先进轻水堆核电厂的电力公司要求文件(URD),西欧国家相继制订了欧洲电力公司要求文件(EUR)。

      为了进一步提高核电厂的安全性,严重事故的预防和缓解,就成为新一代核电技术开发的核心。如果计算到1986年切尔诺贝利事故时为止,世界商用核电厂累计约4000堆·年的运行历史,其间发生过两次严重事故,发生概率达到5×10-4/堆·年。这说明,严重事故发生概率虽然低,但并不是不可能发生的;同时亦说明,单纯考虑设计基准事故,不考虑严重事故的预防和缓解,不足以确保工作人员、公众和环境的安全。

      美国最早开展严重事故的研究,1975年WASH-1400报告首次将概率安全分析技术应用到核电厂,提出了以事件发生频率为依据的事故分类方法。WASH-1400报告首次指出,核电厂风险主要并非来自设计基准事故,而是导致堆芯熔化的严重事故。WASH-1400还首次建立了安全壳失效模式和放射性物质释放模式。

      在这种背景下,一些发达国家的核电设备供应商利用自己的技术储备和经验积累,开始开发符合《电力公司要求文件》要求的,具备严重事故预防和缓解措施的先进轻水堆核电厂。同时在提高核电厂的经济性方面亦采取了一系列措施,主要有提高单堆容量,降低单位造价;加深燃耗,延长换料周期,缩短停堆换料时间,提高核电厂的可利用率;延长核电厂的寿命至60年;以及采用模块化设计,缩短建造周期等。

      (2)第三代核电机组的设计原则和特点

      第三代核电机组的设计原则,是在采用第二代核电机组已积累的技术储备和运行经验的基础上,针对其不足之处,进一步采用经过开发验证是可行的新技术,以显著改善其安全性和经济性,满足URD文件或EUR文件和IAEA新建议法规的要求;同时,应能在2010年前进行商用核电站的建造。

      统观各国已提出的设计方案,有下列特点:

      ① 在安全性上,满足URD文件的要求,主要是:

      堆芯熔化事故概率≤1.0 X 10-5堆·年;

      大量放射性释放到环境的事故概率≤1.0 X 10-6堆·年;

      应有预防和缓解严重事故的设施。

      核燃料热工安全余量≥15%。

      ② 在经济性上,要求能与联合循环的天然气电厂相竞争;

      机组可利用率≥87%;

      设计寿命为60年;

      建设周期不大于54个月。

      ③ 采用非能动安全系统

      即利用物质的重力,流体的对流,扩散等天然原理,设计不需要专设动力源驱动的安全系统,以适应在应急情况下冷却和带走堆芯余热的需要。这样,既使系统简化,设备减少,又提高了安全度和经济性。这是革新型的重大改进,是代表核安全发展方向的。

      ④ 单机容量进一步大型化

      研究和工程建造经验表明,轻水堆核电站的单位千瓦比投资是随单机容量(千瓦数)的加大而减少的(在单机容量为150万-170万千瓦前均如此)。因此,欧洲法马通、德国电站联盟联合设计的EPR机组的电功率为160万-170万千瓦,日本三菱提出的NP-21型压水堆核电机组的电功率为170万千瓦,俄罗斯也正在设计单机电功率为150万千瓦的WWER型第三代核电机组,美国西屋公司和燃烧公司也在原单机容量为65万千瓦的AP-600型的基础上改进,设计出单机电功率为110-120万千瓦的AP-1000型机组。

      ⑤ 采用整体数字化控制系统

      国外近年来新建成投产的核电机组,如法国的N4、英国的Sizewell、捷克的Temelin、日本的ABWR均采用了数字化仪控系统。经验证明,采用数字化仪表控制系统可显著提高可靠性,改善人因工程,避免误操作。世界各国核电设计和机组供应商提出的第三代核电机组无一例外地均采用整体数字化仪表控制系统。

      ⑥ 施工建设模块化以缩短工期

      核电建设工期的长短对其经济性有显著影响。因此,新的核电机组从设计开始就考虑如何缩短工期。有效办法之一就是改变传统的把单项设备逐一运往工地安装方式,向模块化方向发展:以设计标准化和设备制造模块化的方式尽可能在制造厂内(条件较工地好)组装好,减少现场施工量以缩短工期。美国和日本联合建设的ABWR机组已成功地采用了这种技术。美国AP-1000也将采用模块化设计、建造技术,据称其工期可缩短为48个月。

      (3)第三代核电厂的主要类型

      ① 先进压水堆核电厂

      在国际上,目前已比较成熟的第三代核电压水堆有AP-1000、ERP和System80+三个型号,System80+虽已经美国NRC批准,但美国已放弃不用。

      i)AP600与AP1000先进的非能动的压水堆电厂。

      紧凑布置的反应堆冷却剂系统。反应堆冷却剂系统采用二环路,各有一台蒸汽发生器、两台屏蔽式电动泵、一条热管段和两条冷管段组成,泵的吸入管直接连在蒸汽发生器下端,省去泵的单独支撑。

      非能动的安全系统。由重力、自然循环和储能等按自然规律来驱动的安全系统。包括非能动余热派出系统、非能动安全注射系统,以及非能动的安全壳冷却系统。

      非能动余热排出热交换器的进口与反应堆冷却剂系统热管段相连,出口与蒸汽发生器出口腔相连。在冷却剂泵失效时,水流自然循环到该热交换器,将反应堆余热带到安全壳内换料水箱。

      非能动安全注射系统有两台堆芯补水箱、两台安注箱和位于安全壳的换料水箱组成。与反应堆冷却剂环路连接并充满硼水,靠重力注射。当正常上充水系统故障时,可应付小泄漏;由于失水事故而引起大泄漏时,提供堆芯应急冷却,最终将反应堆冷却剂系统全部淹没。非能动安全壳冷却剂系统以钢安全壳作为传热界面,首先利用位于安全壳屏蔽厂房顶部的水箱,喷淋钢安全壳外表面;随后将空气从安全壳屏蔽构筑物顶部引入,沿导流板,经安全壳底部,再沿钢安全壳外表面向上流动,导出钢安全壳内部的热量,作为最终热阱。

      熔融物堆内滞留。在严重事故下将堆芯熔融物保持在堆内,通过压力容器外表进行冷却是AP1000缓解严重事故的重要策略。反应堆的堆腔设计成能在事故工况下将堆腔淹没到冷却剂环路高度以上,同时在反应堆保温层与压力容器之间设计有通路,水进入通路,带走热量,加热后的水或蒸汽从堆腔上部流出。

      在安全壳内设置氢气点火器和氢复合器来防止氢气爆燃。美国西屋公司自八十年代以来,在能源部和NRC的支持下,耗资六亿多美元对非能动安全系统的功能、机理和可靠性等进行了大量的研究、开发、试验、验证和分析论证工作,其形成的设计文件已通过美国NRC的审查批准,2004年9月获得了最终设计批准书(FDA)。

A      P600和AP1000的设计已通过美国核监管委员会的审评。

      ii)EPR欧洲压水堆核电厂是通过对现有技术较为成熟的压水堆加以改进。基本上仍然沿用能动的安全系统,增加其冗余度;降低燃料棒的线功率密度,提高安全余量;加大单机组容量,电功率达到1500-1600MWe,以降低单位功率造价;并采取相应的严重事故预防和缓解措施,其特点如下:

      简化冗余的安全系统结构。安全系统采用n+2的概念,4系列的安注系统,安全壳内设置硼化水储存水箱,余热派出系统与低压安注系统组合在一起。

      双层安全壳。内层为金属衬里预应力钢筋混凝土安全壳,外层为钢筋混凝土安全壳,两层之间设有过泸排放系统,以防止安全壳超压,并保护环境。

      限制严重事故后果的设计。在稳压器顶部设有专门的卸压阀,其卸压能力可保证一次侧快速减压至5bar,以防止严重事故情况下高压熔堆。堆芯熔融物扩散及捕集,用以在堆芯熔融物在压力容器外扩展时,收集熔融物,并转运至熔融物冷却区(堆芯捕集器),其下部有循环冷却水通道,用以保护核岛基础底板;换料水箱中的水靠重力注入熔融物,使其冷却固定。安全壳内装有氢复合器,以便在任何时候使氢的平均浓度保持在10%以下,从而避免发生氢爆的危险。

      第一座EPR核电厂已在芬兰奥尔基洛托(Olkiluoto 3)建造,原计划在2009年春季进入调试,现整个计划已推迟。

      iii)APWR和APWR+(USAPWR)是日本三菱公司与美国西屋公司合作开发的新一代压水堆核电厂。APWR同样是通过对现有四环路压水堆核电厂进行优化改进,采用257个17×17的燃料组件,电功率为1530MWe,其主要特点如下:

      四个系列专设安全系统。APWR将应急堆芯冷却系统和安全壳喷淋系统均设计成4×50%的机械系列,并将出水管线直接注入压力容器。换料水池设置在安全壳内;安注箱经优化设计,将加大注水范围,以满足早期迅速大量注入冷却水,尽早再淹没堆芯;及至堆芯再淹没后,以较小流量长期注水使堆芯冷却下来。

      APWR准备在敦贺3、4建造。

      APWR+是在APWR基础上进行改进,将燃料组件有效长度从3.7米增加到4.3米,核电厂的电功率增加到1750MWe,换料周期为24个月,可利用率的目标为95%。与APWR相比,APWR+有下列特点:

      将堆芯核仪表改成从反应堆上部插入方式,取消下部仪表管座。安全系统的特点是利用蒸汽发生器二次侧卸压,以导出衰变热;同时使得系统压力可以快速下降,减少一次侧的失水。由于一次侧压力在堆芯有水覆盖的情况下,降到低压安注泵接入压力,因此可以取消高压安注泵。此外,在大破口失水事故时,一回路系统被低压安注泵注入的大量水淹没,破口出来的蒸汽被回路淹没水凝结,其结果有可能导致取消安全壳喷淋系统。鉴于换料水池位于安全壳运转层上,即使低压安注泵实效,换料水池的水亦能依靠重力非能动地流入堆芯。安全壳通风系统的冷却水源采用多样化设计,以提高其可靠性。在主蒸汽管道破裂时,为了保证堆芯硼酸的注入,硼酸注入箱利用减压沸腾原理维持硼注入箱压力,非能动地注入堆芯。

      APWR+预计2007年报美国核监管委员会审批。

      iv)APR1400是在韩国标准两回路压水堆核电厂(KSNP)的基础上发展起来的,电功率1450MWe,韩国标准核电厂的原型设计是《系统80》,APR1400则相当于《系统80+》

    安全注入系统采用4系列反应堆直接注入方式;并通过安装在安注箱内的流量调节设备,在发生失水事故时,调节安注流量,有效地利用冷却水。采用安全壳内设置换料水池,将稳压器排放管路连接到换料水池,以及非能动氢复合器,熔融物堆内滞留及堆外冷却等缓解严重事故措施。
      韩国计划在2010年后兴建四座APR1400。

      v)IRIS堆型

      即“国际创新保安反应堆”(International Reactor Innovative and secure),是由美国、英国、日本、意大利等的工业界,研究院所和高等院校共同推出的一种模块式一体化压水反应堆,其特点是将反应堆堆芯和蒸汽发生器、主泵等一并放置于一个压力容器内,这些设备之间没有管道联接,从而消灭了传统压水堆由于主管道破裂而发生“失水事故”的可能,再加上它设有高度非能动热输出能力的安全系统,又有能耐严重事故下压力值的压力容器和球形安全壳,因而使大量放射性释放环境几乎不可能,可能不需厂外应急。堆芯核燃料一次装料可连续运行4年乃至8年而不需换料,这就有利于防止核扩散,且高放射性废物量也大大减少。这些实际上已在相当程度上符合第四代核电机组的要求,故有的专家认为,IRIS堆可以说是属于第四代的,或是介于第三代与第四代之间的。
    由于一体化,整个核蒸汽供应系统均在一个压力容器内,故可以在设备制造厂内把它作为一个模块制造完成后运往工地安装,以缩短工期。但由于压力容器不能过大,每个模块的功率也受限不能大,一般电功率只300MW左右,故其经济性如何,还是问题。

      这种创新型的反应堆必有一系列的技术难点需要解决,故有必要建原型堆考验后,才能商用建造。

②先进沸水堆核电厂

i)ABWR是改进型(先进)沸水堆,由美国通用电气公司和日本东芝公司和日立联合开发。已有两个机组在日本柏崎·刈羽核电厂建成,称柏崎·刈羽6号和7号机组,电功率1315MWe,分别在1996年12月和1997年7月投产运行。下图示出ABWR核电厂的模型图。ABWR的主要特点如下:

采用先进的燃料和堆芯设计。采用最新的锆衬垫燃料设计,燃料棒沿轴向采用分区富集度布置,使轴向功率分布趋于均匀。

先进沸水堆核电厂模型图

采用内置式再循环泵。取消堆外再循环系统,简化了结构。采用湿式电机结构,电机的线圈浸在水中,不需要轴密封。

采用电力-水力组合的控制棒驱动机构。正常运行时用电力驱动控制棒,而紧急停堆时利用液压驱动使控制棒迅速插入,从而实现快速停堆和精细调节的功能。

采用三个独立的应急堆芯冷却和余热排出系统,每个系统负责堆芯一个区。每个区都有二个高压堆芯充水系统、一个堆芯隔离冷却系统、三个余热排出/低压堆芯充水系统。

采用钢筋混凝土结构的安全壳,具有必要的强度,以承受压力,内部衬有钢衬里,保证安全壳的气密性。

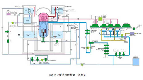
ii)ESBWR经济简化型沸水堆。1992年美国通用电气公司开始设计自然循环的沸水堆,其特点系统采用非能动的安全系统,电功率670MWe,称简化型沸水堆(SBWR)。这一开发计划后来改变了,转向设计一个大功率、经济规模的,采用成熟技术和ABWR设备的ESBWR。

ESBWR的设计基于自然循环和非能动安全特性,以提高核电厂的性能和简化设计。下图给出ESBWR的系统示意图,由于容器外区的水与围板以内的水汽混合物的密谋差,加上烟囱效应,构成主冷冷却剂的自然循环。

经济简化型沸水堆核电厂系统图

ESBWR的安全系统是非能动的。它包括:①自动卸压系统,由安装在主蒸汽管道上的10个安全释放阀和8个卸压阀组成,分别将蒸汽排放到抑压池和干井。②重力驱动的冷却系统,在自动卸压系统将反应堆容器卸压后,补给水靠重力流入容器。③分离的冷凝系统,它由4个独立的高压环路组成,每个环路有一台热交换器,在反应堆停闭和全厂失电后,蒸汽将在管侧冷凝,热交换器管束放在安全壳外的大水池中,通过自然循环导出余热。④非能动安全壳冷却系统,由4条安全相关的独立的高压环路组成,每个环路有一台热交换器与安全壳相通,凝结水及释放阀管线淹没在抑压池内,热交换器设置在安全壳外的大水池内,通过自然循环导出失水事故后安全壳内的热量。

③先进坎度(CANDU)型重水堆(ACR)核电厂。

ACR除继续保持CANDU型重水堆的水平压力管,不停堆装卸料,独立的低温、低压重水慢化回路等特点外,在设计上作了如下改进:i)采用低富集度(1.65%)的二氧化铀燃料组件,使燃耗增加三倍,乏燃料减少2/3;ii)采用轻水冷却剂回路,提高蒸汽的压力和温度,提高核电厂的热效率;iii)除了控制棒停堆系统外,还采用了在慢化剂中注入液态硝酸钆的第二停堆系统;iv)将轻水屏蔽水箱作为严重事故时的后备热阱;v)全堆芯具有负的冷却剂空穴系数;vi)安全壳采用钢衬里预应力混凝土结构。

加拿大正在进行ACR-700与ACR-1000的开发,ACR-1000预期2014年投入运行。

下图给出ACR-1000的示意图。

 

ACR-1000示意图

上一篇:核电技术方案
我来说两句
网名: 您的联系方式: (电话,手机)
验证码:
查看评论(0)
网友评论请注意

遵守中华人民共和国有关法律、法规,尊重网上道德,承担一切因您的行为而直接或间接引起的法律责任。

中国核电信息网拥有管理留言的一切权利。

您在中国核电信息网留言板发表的言论,中国核电信息网有权在网站内转载或引用。

中国核电信息网留言板管理人员有权保留或删除其管辖留言中的任意内容。

如您对管理有意见请用 意见反馈 向网站管理员反映。