采矿得来的天然铀是铀的两种同位素的混合物,包括o.7X的铀—235和99.3%的铀—238。两种同位素的原子核含有相同的质子数,都是92个,然而它们所含中子数却不同,铀—235有143个,而铀—238为146个。他们对中子轰击的反应也不尽相同,铀—235受中子冲击发生裂变,而铀—238则很难产生这种效应。绝大多数情况下,铀—238吸收了轰击它的中子,经过两次放射性转换,生成一种新的可裂变物质——钚。
裂变过程中,铀—235的质子和中子组成的结构被摧毁。新形成的原子核一般带放射性,这就是裂变产物。能量被释放出来时,根据裂变的类型还释放出二或三个中子。反应堆设计者的技艺在于,以某种方式将可裂变物质排列起来,使其中的一个中子能分裂另一个铀—235核,如此反复,形成自持链式反应.问题是反应堆使用的结构材料(包壳和支撑件等)绝大多敷与铀—238一样,吸收中子,后不产生裂变。
当铀—235的含量低到0.7%(象天然铀那样),维持链式反应的困难是显而易见的。解决问题的方法是采用减速(低售)后的中子去分裂铀—235核,低能中子比快中子更容易分裂铀—235,而且不易被铀—238吸收。通过选择吸收性弱的介质,使中子与其原子核连续碰撞,中子速度就能减慢,这种介质称为慢化剂。
技能来自可裂变物质内部,因此必须将这种热传递给水。水经蒸发变成蒸汽,从而给汽轮机组提供驱动力。这种热传递是通过吸收性低的冷却剂进行的。

由于以上原因,如果使用天然铀做裂变物质,必须使用石墨或重水作慢化剂,并使用加压二氧化碳气或重水作冷却剂。
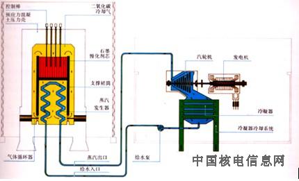
天然铀反应堆原理图:这类反应堆中,天然铀放置在一束使中子减速的石墨棒中,二氧化碳气流吹过燃料元件,将核裂变释放出的热量传给热交换器,以使钢管内水充水蒸发,产生的蒸汽在驱动汽轮机后,经携带冷水的管道进行冷却。请注意三个流系统是完全隔离的。
慢化剂的作用
铀核裂变释放出的中子具有很高的能量(平均为1.6兆),飞行速度可达每秒二万公里。为了维持链式反应而不借助于裂变物质中的高度浓缩燃料,中子必须被减速。
这种减速是通过中子与称之为慢化剂的物质的核碰撞使能量损失来实现的。这种慢化剂物质可使中子减速,和使它的逃脱易被铀—238捕获的“陷井”,铀—238很容易吸收与其原子核相撞的能量与铀一238的很窄小“共振”能区相对应的所有中子。如果中子的速度被降到每秒钟几公里,他们就能够分裂铀—235核。
中子的行为就象由无电荷粒子组成的高稀薄气体(相当于百亿分之一个大气压以下)那样。不带电荷使得中子在通过物质时不受其它粒子的电荷影响,它的路径只有在和核子碰撞后才能改变。中子在碰撞中逐渐失去能量,相应原子核的质量与中子的质量越接近,能量损失就越多。从这方面看,最佳慢化剂是氢,例如水中的氢。然而氢也有缺点——氢原子核能吸收冲击它的中于。这种现象虽不是每次碰撞都发生,却足以使氢不能用于天然铀反应堆。在燃料组件周围使用重水状态的氘和石墨状态的碳更适合。燃料组件释放出的中子在通过周围的介质时由于和慢化剂核子碰撞失去了能量。中子经过“之”字形的路线又回到燃料元件时,已有恰当的能量去分裂铀—235核,从而维持了链式反应。

慢化剂的作用:核裂变释放的快速中子在和慢化剂核(氢、氘或石墨)连续碰撞时失去能量,并减慢速度。这些减速了的中子很容易分裂铀—235而不被铀—238吸收。通过插入或提出硼之类的中子吸收剂,反应堆芯的链式反应可以开始、调整或终止。在第一幅图中,控制棒处于提出状态,中子通过和慢化剂核的碰撞被减速,链式反应得以维持。第二幅图中,控制已插入,以便吸收释放的中子,链式反应终止。